“검색엔진 상위 노출에 공을 들이고 트래픽도 꾸준히 찍히는데,
왜 실제 전환이나 매출로는 잘 이어지지 않을까요?”
요즘 마케팅 실무자나 경영진이라면 누구나 한 번쯤 해봤을 고민입니다.
양질의 콘텐츠를 발행하고 웹사이트를 다듬어도, 예전만큼의 오가닉(Organic) 성과가 나오지 않습니다.
오가닉 성과 하락에는 여러 이유가 있겠지만,
가장 핵심적인 원인 중 하나는 고객이 ‘정보를 찾는 방식’ 자체가 변하고 있다는 점입니다.
검색 패러다임의 전환, 그리고 ‘제로클릭(Zero-Click)’의 시대
과거에는 검색창에 키워드를 입력하고 1페이지에 뜬 링크들을 하나씩 클릭하며 정보를 스스로 비교했습니다.
하지만 지금은 어떤가요?
고객들은 ChatGPT, Gemini, Perplexity 같은 AI에게 직접 질문을 던집니다.
“출퇴근 지하철에서 쓰기 좋은 10만 원대 가성비 무선 이어폰 3개만 비교해 줘.
노이즈 캔슬링이 중요해.”

생성형 AI의 브랜드 비교·추천 답변 화면 예시 (출처: Google Gemini)
AI는 수백 개의 웹페이지를 순식간에 분석하여, 질문자의 의도와 조건에 가장 잘 부합하는 핵심 제품 3~4개만 선별해 요약해 줍니다.
고객은 더 이상 링크를 타고 웹사이트를 넘나들며 발품을 팔지 않습니다.
수고로움을 덜어준 AI의 비교 분석을 신뢰하며, 대화창이 제시한 선택지 안에서 곧바로 구매 결정을 내립니다.
이른바 ‘제로클릭(Zero-Click)’의 시대. 이제 마케팅의 핵심은 ‘검색 결과 상위 노출’에서 ‘AI 답변 내 브랜드 추천(인용)’으로 빠르게 변화하고 있습니다.
“무엇을 해야 할지 막막한 실무자들” … GEOcare의 탄생
AI의 답변에 확실한 출처로 인용되는 것. 이 새로운 생존 전략을 업계에서는 GEO(Generative Engine Optimization, 생성형 AI 최적화)라고 부릅니다.
“GEO가 필수인 건 알겠습니다. 그런데 당장 무엇을 어떻게 해야 하죠?”
대부분의 기업은 우리 브랜드가 AI에게 얼마나 언급되고 있는지 확인할 지표조차 없습니다.
게다가 AI가 좋아하는 형태로 웹사이트 데이터를 구조화하려면 개발 부서의 일정을 기다려야 하는 것이 현실입니다.
이러한 마케터들의 현실적인 장벽을 허물고, 누구나 직관적으로 AI 검색 최적화 상태를 확인하고 직접 실행할 수 있도록 GEO 전용 SaaS 플랫폼 ‘GEOcare.ai’가 탄생했습니다.
GEOcare는 브랜드가 AI의 선택을 받기 위해 필수적인 두 가지 핵심 축을 지원합니다.

AI 검색 최적화를 위한 GEOcare의 듀얼 트랙 구조 (출처: 비즈스프링)
[1단계] Site GEO : AI가 완벽하게 이해할 수 있는 기술 환경 구축
아무리 훌륭한 상품이라도 AI가 그 가치를 읽어내지 못하면 AI 답변 내 추천을 기대하기 어렵습니다.
AI 크롤러는 웹사이트에 적힌 모든 줄글을 사람처럼 꼼꼼히 읽어가지 않습니다.
대신 정보가 명확하게 요약되고 구조화된 데이터(스키마, Schema)를 우선적으로 수집합니다.
Site GEO는 우리 브랜드의 스펙, 가격, 특징 등을 AI가 이해할 수 있는 언어로 번역하여 삽입하고 최적화하는 과정입니다.
GEOcare를 활용하면 복잡한 코딩 지식이 없어도 마케터가 직접 클릭 몇 번으로 AI 맞춤형 데이터 구조를 생성할 수 있습니다.
이를 통해 기존처럼 스키마 설계부터 작성까지 개발팀에 전적으로 의존해야 했던 커뮤니케이션 리소스와 적용 대기 시간을 획기적으로 줄여줍니다.

복잡한 코딩 없이 마케터가 직접 AI 전용 구조화 데이터를 생성한 화면 (출처: 비즈스프링 GEOcare)
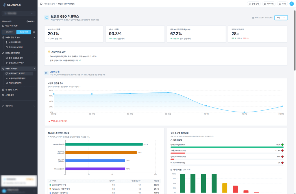
[2단계] Brand GEO : AI 검색 점유율(SoM) 추적 및 시장 선점
웹사이트가 AI 친화적인 환경을 갖췄다면, 이제 실제 AI 답변 목록에서 우리의 지분을 넓혀가야 합니다.
Brand GEO는 실제 주요 AI 플랫폼(ChatGPT, Gemini 등)에서 경쟁사 대비 우리 브랜드가 얼마나 많이 추천되고 있는지 그 점유율을 추적합니다.
어떤 질문 맥락에서 우리가 누락되고 있는지, 주로 인용되는 콘텐츠 유형은 무엇인지 등 핵심 데이터를 분석하여, 실질적인 인용 확률을 지속적으로 높여가는 관리 환경을 제공합니다.

주요 AI 서비스별 자사 브랜드 인용 현황을 분석한 Brand GEO 화면 (출처: 비즈스프링 GEOcare)
마케터가 GEOcare를 시작해야 하는 이유
그렇다면 이 두 가지 트랙을 통해 기업이 얻게 되는 궁극적인 이득은 무엇일까요?
‘구매 직전’의 고관여 고객 확보: AI 트래픽은 단순한 호기심 클릭이 아닙니다. 이미 AI의 꼼꼼한 비교 분석을 거쳐 우리 브랜드를 추천받은, 신뢰도가 높아진 고객들을 효과적으로 유입시킬 수 있습니다.
미래의 검색 주도권 방어: AI는 한 번 특정 분야에서 “이 브랜드가 정답이다”라고 뼈대를 잡고 나면, 후발 주자가 그 인식을 뒤집기란 쉽지 않습니다. 경쟁사가 AI 환경을 선점하기 전에 먼저 진입하여 시장의 점유율을 굳건히 지켜냅니다.
브랜드 평판 보호 (할루시네이션 방어): AI가 우리 브랜드의 가격이나 기능을 엉뚱하게 대답하는 오답 현상을 상시 모니터링하여, 잘못된 정보로 인해 고객이 이탈하는 상황을 사전에 대비합니다.
지금 이 변화의 시점이 바로, 경쟁사보다 먼저 AI의 ‘지식 인프라’를
선점할 수 있는 골든타임입니다.
복잡한 기술적 대응과 모니터링에 대한 부담은 한결 내려놓으셔도 좋습니다.
마케터는 오직 브랜드의 핵심 가치와 비즈니스 전략에 집중할 수 있도록, AI 검색 최적화 과정은 GEOcare가 돕겠습니다.
AI가 신뢰하고 추천하는 브랜드, 지금 GEOcare와 함께 완성해 보십시오.
👉 [GEOcare 솔루션의 구체적인 기능과 데이터 확인하기]
최신 마케팅/고객 데이터 활용 사례를 받아보실 수 있습니다.
문의 02-6919-5516 | sales@bizspring.co.kr